2025 Stats Review

2025 Stats Review
JANUARY 11, 2026
Looking Back at 2025: A Year of Building
As we step into 2026, it's worth reflecting on the incredible journey of 2025. This year wasn't just about running product on software teams—it was about writing a butt load of code enhanced by AI intelligence. The numbers tell a story of consistent effort, growing engagement, and the unknown as the content I've prepared for agents gets consumed en masse.
GitHub: A Year of Consistent Contributions

The GitHub heatmaps above represent a tremendous amount of development I've done in a number of different technologies. From the traditional web client/server dev I've been doing for decades, to more native iOS (Swift) and Android (Java) development. Phone apps, VR apps, custom circuit board driven products, a crypto encryption protocol and a crap load of funky new stuff on the edge with all types of the latest models and fine tuning.
Website Analytics: Growing Engagement

The world seemed to come knock on my door this year. It might just be Chinese or Singaporan opportunists creating a Joey robot based on all of my personal and professional preferences. This site is all me and the things I love.
Search Performance: Discoverability Through Tools

Search Console metrics reveal how janisheck.com appears in Google's ecosystem. Impressions, clicks, and position tracking show the site's growing authority on topics ranging from AI assistants to 3D printing workflows. I've got this site especially curated and optimized for Google's desire to slurp up content in the format they want. I feel good about how this does.
LinkedIn: Professional Network Growth (With Caveats)


LinkedIn showed impressive numbers in 2025: a 20% growth in connections and nearly 40,000 content impressions. The follower graph tells an interesting story—a dramatic spike around September when certain posts hit the algorithm just right, followed by steady growth through year-end. The impression numbers climbed consistently throughout the year, proving that regular, authentic sharing still resonates with professional audiences.
But here's the reality check: LinkedIn has increasingly become a pay-to-play platform. Want real traction on your posts? You'll likely need to boost them. I get it—platforms need to monetize, and LinkedIn has bills to pay. But it's still a bit of a bummer watching organic reach diminish year after year. The algorithm favors engagement bait and sponsored content, making it harder for thoughtful technical posts to break through without opening the wallet.
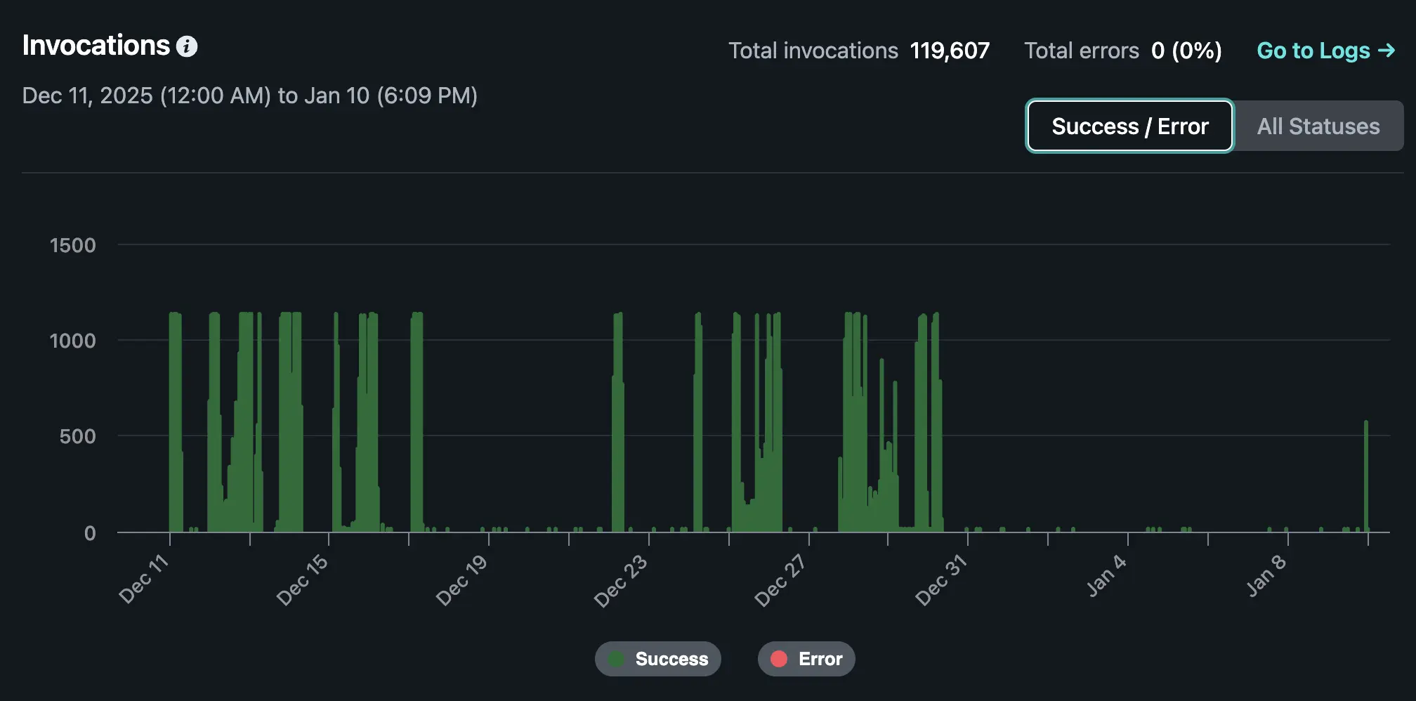
MCP Breakthrough: Connecting AI Agents to Knowledge

The Model Context Protocol implementation represents 2025's most significant achievement. By creating not one but three different MCP server architectures—a Netlify Function implementation, an NLWeb-MCP hybrid, and a legacy Next.js API route—janisheck.com became one of the first personal websites that AI assistants like Claude can actually query and understand.
The stats aren't the best since I'm not wrapping the requests through some third party analytics or anything extra I've built. I am leveraging what Netlify has available and its limited to 30 days of data. What is interesting is how 120K requests have been made in December/early January and thats a ton since these requests are can be so rich and deep.
The Year Ahead: Building on Foundations
Looking forward to 2026, the foundation laid in 2025 opens up incredible possibilities.





